功能:
馬達監控系統實時監測工業現場的低壓電動機回路及饋線回路的各類電參量數據,能夠幫助用戶對電機設備以及重要配電回路的電力參數、能源消耗、電能質量和運行狀態實行動態監控和數據化管理,實現公司重要生產設備的可視化管理、智能監控和實時監管。
應用場所:
適用于電力、冶金、化工等各類工業現場的電機回路及饋線回路的實時監控和自動化管理。

配電監測
以配電一次圖的形式直觀顯示電機的運行狀態,實時監測各電機、電壓、電流、功率、功率因數等電參數信息,動態監視各電參量,有關故障、告警等信號。

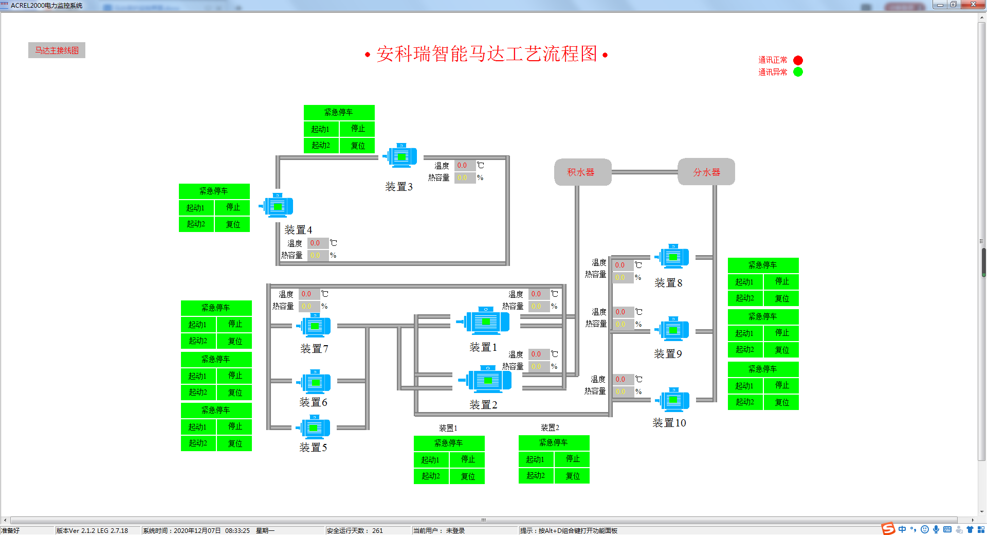
工藝流程監測
可根據用戶需求繪制詳盡的工藝生產流程圖,直觀顯示生產工序工藝流程及各機組運行狀況。幫助用戶實時掌握生產信息。

參數查詢
詳細展示單個電機設備或饋線回路的參數信息,包括電壓、電流、功率、電能等電參量信息,以及DI/DO狀態、故障信息等各類非電參量信息。

曲線查詢
可直接查看各個數據歷史曲線,包括三相電流、三相電壓、有功功率、無功功率、功率因數、電阻值等曲線,便于用戶分析回路的歷史運行狀況。

運行報表
系統具備定時抄表匯總統計功能,用戶可以自由查詢自系統正常運行以來任意時間段內各電機的用電情況,即該電機用電量與各分支回路消耗電量的統計分析報表。

實時事件告警
具有實時告警功能,系統能夠對電機狀態、電機脫扣狀態、報警狀態、合動作等遙信變位等事件發出告警,故障發生實時彈窗告警。

歷史事件查詢
系統能夠對遙信變位、電機狀態,以及電壓、電流、功率、功率因數越限等事件記錄進行存儲和管理,方便用戶對系統事件和進行歷史追溯、查詢統計、事故分析。

權限管理
通過用戶權限管理能夠防止未經授權的操作(如遙控的操作,數據庫修改等)。可以定義不同級別用戶的登錄名、密碼及操作權限,為系統運行、維護、管理提供可靠的安全保障。

通信管理
馬達監控系統可以對整個監控系統范圍內的設備通信情況進行管理、控制、數據的實時監測。可以查看某個設備的通信和數據報文。

通訊拓撲
實時監視接入系統的各設備的通信狀態,能夠完整的顯示整個系統網絡結構;可在線診斷設備通信狀態,發生網絡異常時能自動在界面上顯示故障設備或元件及其故障部位。

名稱 | 型號 | 功能 |
微機保護裝置 | AM6-x | 35kV及以下配電系統線路、主變、配電變壓器、電動機、電容器、PT監測/PT并列、母聯/備自投等保護。 |
智能操控裝置 | ASD500-P3、 ASD500-P12、 | 一次動態模擬圖及彈簧儲能指示,高壓帶電顯示及閉銷、自動溫濕度測量與控制、驗電核相、遠方/就地旋鈕、分合閘旋鈕、儲能旋鈕、人體感應、語音提示、柜內照明控制、RS485通信、電參量測量、柜內節點無線測溫等功能。 |
網絡電力儀表 | APM810 | 三相(I、U、kW、kvar、kWh、kvarh、Hz、cosφ),零序電流In,四象限電等電參量,2-63次諧波,2DI+2DO,RS485/Modbus,LCD顯示 |
ABOX數據終端融合 | Abox | 壁掛式,450*400*200mm |
低壓電動機保護器 | ARD3M | 三相(I、U、kW、kvar、kWh、kvarh、Hz、cosφ),電流、電壓不平衡度,2-63次諧波,10DI+6DO可編程,2路RS485/Modbus,可選配Profibus_DP、Profinet、以太網通訊,提供故障錄波功能并支持U盤導出,LCD黑白/彩屏顯示 |
低壓線路保護器 | ALP220 | 測量I、U、kW、kvar、kWh、Hz、cosφ,具備定時限過流、反時限過流、零序過流、過欠壓等多種保護功能,具有本地、遠程分合閘功能,并提供32條各類事件記錄,5DI+4DO,RS485/Modbus,LCD顯示 |
保護型 互感器 | AKH-0.66P | 保護型互感器,測量交流電流信號 |
剩余電流 互感器 | AKH-0.66L | 剩余電流互感器,采集剩余電流信號 |
功率因數控制器 | ARC | 測量I、U、Hz、cosφ,具備過電壓保護、欠流鎖定、電網諧波過大保護功能,可控制電容器的投切,RS485/Modbus協議 |
智能電容 | AZCL | 采用同步開關作為投切裝置。液晶顯示,測量三相電壓、三相電流、三相功率因數等。7%電抗用于吸收5次、7次及以上的諧波;14%電抗用于吸收3次以上諧波。 |